本套實訓裝置主要用來完成常用液位、壓力、流量、溫度傳感器、管道閥門以及動力系統等安裝和調試類操作的技能實訓。實訓裝置中配備有壓力、流量、溫度、液位傳感器,傳感器輸出電流信號至接線端子。系統結構流程圖如下:

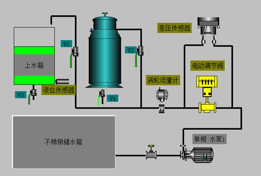
對象系統流程圖
設備由液位水箱、加熱鍋爐、各類檢測裝置、執行器、水路動力系統組成。
液位水箱:
液位水箱采用優質有機玻璃,堅實耐用,透明度高,水箱底部連接有擴散硅液位壓力變送器,可對水箱的壓力和液位進行檢測和變送。
儲水箱:
儲水箱由不銹鋼板制成,能同時滿足液位水箱和鍋爐的實訓供水需要。儲水箱內部裝有過濾網罩,以防雜物進入水泵和管道造成水泵和渦輪流量計的堵塞。
鍋爐:
鍋爐由不銹鋼結構組成,配備有800W電加熱管,尺寸為:直徑*高=200*350mm。
檢測裝備:
1.擴散硅液位變送器:
傳感器為擴散硅壓阻材料,用于測量由水箱液位高度而產生的壓力,為直流24V供電、4~20mA變送輸出、標準兩線制接線、量程0-50cm、精度0.5級,是常見普通型傳感器、變送器一體式結構的壓力檢測裝置。
2.渦輪流量計:
傳感器為渦輪結構,是一種速度式檢測儀表,用于檢測水流量的大小,當流量很小時其精度也不會降低。變送器為直流24V供電、4~20mA變送輸出、標準兩線制接線、量程0-1200L/h、精度0.5級,是高精度型傳感器、變送器一體式結構的流量檢測裝置。
3.管道差變送器:
傳感器為擴散硅壓阻材料,用于測量電動調節閥后端管道壓力的變化情況,為直流24V供電、4~20mA變送輸出、標準兩線制接線、量程0-100Kpa、精度0.5級,是常見普通型傳感器、變送器一體式結構的壓力檢測裝置。
4.溫度傳感器:
本套實訓裝置的測溫元件有PT100熱電阻溫度傳感器和K型熱電偶。
執行器(電動調節閥):
電動調節閥安裝在底板上,工作電源為交流220V,控制信號為直流1~5V的電壓信號
動力系統:
本實訓裝置的水路動力系統為磁力驅動泵,它的性能好壞直接影響到整套裝置信號檢測的優良,本套實訓裝置采用的磁力泵提供了穩定的水流、合理的流量和適度的揚程等其它性能指標,因此在各方面的指標都達到了實訓的要求。
接線端子:
本套裝置設置了接線端子排,為學生提供了開放式實訓平臺,通過實際演練,提高現場操作的技能。



